Vaktr

Local Telemetry Dashboard

Grafana-style time-series panels for your Windows PC. See what your machine is doing right now and over time — CPU, GPU, memory, disk, and network — without sending a single byte to the cloud.

What you get

Everything at a glance

Real-time telemetry panels with historical depth. Designed for power users who want signal, not noise.

CPU Monitoring

Total usage, per-core breakdown, clock frequency, and per-process CPU load. See which processes are eating your cycles.

Memory Tracking

Used vs. available memory over time, with a per-process memory breakdown. Know exactly where your RAM is going.

Disk I/O & Capacity

Read/write throughput per drive, plus capacity gauges. Monitor disk pressure before it becomes a problem.

Network Activity

Download and upload throughput per network interface. Track bandwidth usage across Wi-Fi and Ethernet.

GPU & Temperature

GPU usage, dedicated memory, and temperature for AMD and Nvidia cards. No drivers or installs needed.

100% Local

All data stays on your machine in a lightweight local database. No accounts, no telemetry uploads, no cloud dependency.

See it in action

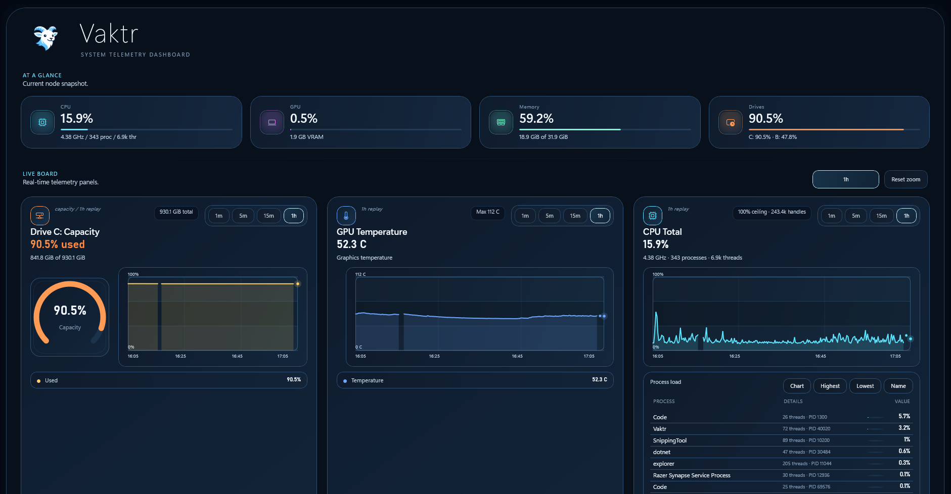
The dashboard

Live telemetry panels with at-a-glance summaries, time-series charts, and per-process breakdowns.

Vaktr dashboard showing CPU, memory, network, and per-core metrics
Vaktr dashboard with additional telemetry panels
Vaktr control deck with collection, retention, and storage settings

Get started

Install Vaktr

Download the latest release, extract, and run Vaktr.exe. No account, no setup wizard, no dependencies. Starts collecting telemetry immediately.

Requirements

Windows 10 1809+ (including Windows 11). Supports x64, x86, and ARM64.

Data stays local

Settings and metrics are stored at %LocalAppData%\Vaktr. Nothing leaves your machine.

Read full documentation →

What's next

Roadmap

Planned features for upcoming releases.

In progress

CPU Temperature Monitoring

CPU temperature sensors require kernel-level access that Windows restricts to signed drivers. The plan is to bundle the PawnIO kernel driver into the installer so CPU temps work out of the box. GPU temps already work today — the CPU temp panel exists in the UI, just needs the driver bundled.

Designed

Panel Resizing

Resize panels between standard (1x1), wide (2x1), and tall (1x2) sizes. Panel sizes would persist across sessions just like panel positions do today.

Planned

Notifications & Alerts

Toast notifications when metrics cross configurable thresholds — e.g., CPU > 90%, memory > 85%, drive > 95% full. Passive monitoring without keeping the window open.

Planned

Data Export

Export historical metric data as CSV or JSON for analysis in external tools. Useful for post-incident investigation, capacity planning, or just curiosity.

Planned

Prometheus Metrics Endpoint

Expose collected metrics via a local HTTP endpoint in Prometheus exposition format. Scrape Vaktr from a Prometheus instance for long-term storage, alerting, or multi-machine dashboards.

Common questions

FAQ

Quick answers to the things people ask most.

Does Vaktr send data anywhere?

No. Vaktr is 100% local. All telemetry is collected from your machine and stored in a local SQLite database. Nothing is uploaded, no accounts are required, and there are no external network calls.

How much CPU does Vaktr use?

Vaktr is designed for minimal overhead. The collector runs on a below-normal priority thread and typically uses less than 1% CPU at the default 2-second scrape interval.

How long does Vaktr keep historical data?

The default retention is 24 hours. You can configure it from 1 minute to 365 days. Raw samples are kept for 6 hours, then rolled up into 1-minute aggregates for the rest of the retention window.

Can I see CPU temperature?

GPU temperature works out of the box for AMD and Nvidia cards. CPU temperature requires the PawnIO kernel driver and is on the roadmap for a future release with a bundled installer.

Does it work on Windows 11?

Yes. Vaktr supports Windows 10 1809 and later, including all versions of Windows 11. It's built with WinUI 3 and the Windows App SDK 1.8.

Is Vaktr open source?

The source code is available on GitHub. Check the repository for the license details.

Available now

Download Vaktr v1.0.0

Vaktr v1.0.0 is here. Free, local, and lightweight — no account required.

Grab the latest release from GitHub and start monitoring your machine in seconds.